Find the greatest way to manage your Kubernetes development cluster
I need to start this article by admitting that I am an advocate of Graphical User Interfaces and everything that provides a way to speed up the way we do things and be more productive.
So when we talk about how to manage our Kubernetes cluster mainly for development purposes, you can imagine that I am one of those people who tries any available tool to make that journey easier. The ones who’ve started using Portainer to manage their local Docker engine or are a fan of the new dashboard in Docker for Windows/Mac. But that is far from reality.
In terms of Kubernetes management, I got used to typing all the commands to check the pods, the logs, the status of the cluster to do the port-forwards, etc. Any task I did was with a terminal, and I felt that it was the right thing to do. I did not even use a Kubernetes dashboard to have a web page for my Kubernetes environment. All of that changed last week when I met with a colleague who showed me what Lens could do.
Lens is a totally different story. I am not praising it because I am being paid to do so. This is an open source project that you can find on GitHub. But the way that it does the job is just awesome!

The first thing I would like to mention regarding Lens is that it has multi-context support, so you can have all the different Kubernetes contexts available to switch following a Slack approach when we switch from different workspaces. It just reads your .kube/config file and makes all those contexts available to you to connect to the one you would like.

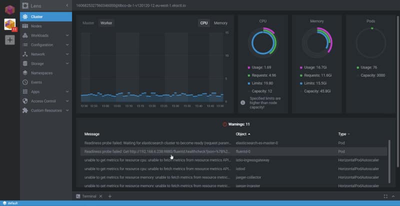
Once we have connected to one of these clusters, we have different options to see the status of it, but the first one is to check the Workloads using the Overview option:

Then, you can drill down to any pod or different object inside Kubernetes to check its status and at the same time do the main actions you usually do when you deal with a pod, such as check the logs, execute a terminal to one of the containers that belong to that pod, or even edit the YAML for that pod.

But Lens goes beyond the usual Kubernetes tasks because it also has a Helm integration, so you can check the releases that you have there, the version of the status, and so on:

The experience of managing everything feels perfect. You are more productive as well. Even those who love the CLI and terminals need to admit that to do regular tasks, the Graphical approach and the mouse are faster than the keyboard — even for the defenders of the mechanical keyboard like myself.
So, I encourage you to download Lens and start using it right now. To do so, go to their main web page and download it:
Thanks for reading!
📚 Want to dive deeper into Kubernetes? This article is part of our comprehensive Kubernetes Architecture Patterns guide, where you’ll find all fundamental and advanced concepts explained step by step.
