Encuentra la mejor manera de gestionar tu clúster de desarrollo de Kubernetes

Necesito comenzar este artículo admitiendo que soy un defensor de las Interfaces Gráficas de Usuario y de todo lo que proporciona una forma de acelerar la manera en que hacemos las cosas y ser más productivos.
Así que cuando hablamos de cómo gestionar nuestro clúster de Kubernetes principalmente con fines de desarrollo, puedes imaginar que soy una de esas personas que prueba cualquier herramienta disponible para hacer ese viaje más fácil. Aquellos que han comenzado a usar Portainer para gestionar su motor Docker local o son fanáticos del nuevo panel en Docker para Windows/Mac. Pero eso está lejos de la realidad.
En términos de gestión de Kubernetes, me acostumbré a escribir todos los comandos para verificar los pods, los registros, el estado del clúster para hacer los reenvíos de puertos, etc. Cualquier tarea que realizaba era con una terminal, y sentía que era lo correcto. Ni siquiera usaba un panel de Kubernetes para tener una página web para mi entorno de Kubernetes. Todo eso cambió la semana pasada cuando me encontré con un colega que me mostró lo que Lens podía hacer.
Lens es una historia totalmente diferente. No lo estoy alabando porque me paguen por hacerlo. Este es un proyecto de código abierto que puedes encontrar en GitHub. ¡Pero la forma en que hace el trabajo es simplemente increíble!

Lo primero que me gustaría mencionar sobre Lens es que tiene soporte multi-contexto, por lo que puedes tener todos los diferentes contextos de Kubernetes disponibles para cambiar siguiendo un enfoque similar al de Slack cuando cambiamos de diferentes espacios de trabajo. Simplemente lee tu archivo .kube/config y hace que todos esos contextos estén disponibles para que te conectes al que desees.

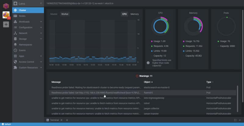
Una vez que nos hemos conectado a uno de estos clústeres, tenemos diferentes opciones para ver su estado, pero la primera es verificar las Cargas de Trabajo usando la opción de Vista General:

Luego, puedes profundizar en cualquier pod u objeto diferente dentro de Kubernetes para verificar su estado y al mismo tiempo realizar las acciones principales que usualmente haces cuando tratas con un pod, como verificar los registros, ejecutar una terminal en uno de los contenedores que pertenecen a ese pod, o incluso editar el YAML para ese pod.

Pero Lens va más allá de las tareas habituales de Kubernetes porque también tiene una integración con Helm, por lo que puedes verificar las versiones que tienes allí, la versión del estado, y así sucesivamente:

La experiencia de gestionar todo se siente perfecta. También eres más productivo. Incluso aquellos que aman la CLI y las terminales deben admitir que para realizar tareas regulares, el enfoque Gráfico y el ratón son más rápidos que el teclado — incluso para los defensores del teclado mecánico como yo.
Así que te animo a descargar Lens y comenzar a usarlo ahora mismo. Para hacerlo, ve a su página web principal y descárgalo:
[visual-link-preview encoded=»eyJ0eXBlIjoiZXh0ZXJuYWwiLCJwb3N0IjowLCJwb3N0X2xhYmVsIjoiIiwidXJsIjoiaHR0cHM6Ly9rOHNsZW5zLmRldi8iLCJpbWFnZV9pZCI6MCwiaW1hZ2VfdXJsIjoiIiwidGl0bGUiOiIiLCJzdW1tYXJ5IjoiIiwidGVtcGxhdGUiOiJ1c2VfZGVmYXVsdF9mcm9tX3NldHRpbmdzIn0=»]
¡Gracias por leer!




