Aprende cómo puedes incluir el registro de Harbor en tu conjunto de herramientas DevSecOps para aumentar la seguridad y gestión en tu plataforma basada en contenedores
Con la transición a un proceso de desarrollo más ágil donde el número de implementaciones ha aumentado de manera exponencial. Esa situación ha hecho que sea bastante complejo mantener el ritmo para asegurarnos de que no solo estamos implementando código más a menudo en producción que proporciona las capacidades requeridas por el negocio. Sino que, al mismo tiempo, podemos hacerlo de manera segura y confiable.
Esa necesidad está llevando hacia la idea de DevSecOps para incluir la seguridad como parte de la cultura y prácticas de DevOps como una forma de garantizar la seguridad desde el principio en el desarrollo y a lo largo de todos los pasos estándar desde la máquina del desarrollador hasta el entorno de producción.
Además de eso, debido al paradigma de los contenedores, tenemos un enfoque más políglota con diferentes tipos de componentes ejecutándose en nuestra plataforma utilizando una imagen base diferente, paquetes, bibliotecas, etc. Necesitamos asegurarnos de que sigan siendo seguros de usar y necesitamos herramientas para poder gobernar eso de manera natural. Para ayudarnos en esa tarea es donde componentes como Harbor nos ayudan a hacerlo.
Harbor es un proyecto de CNCF en la etapa de incubación en el momento de escribir este artículo, y proporciona varias capacidades sobre cómo gestionar imágenes de contenedores desde una perspectiva de proyecto. Ofrece un enfoque de proyecto con su registro de docker y también un museo de gráficos si queremos usar Helm Charts como parte de nuestro desarrollo de proyectos. Pero también incluye características de seguridad, y esa es la que vamos a cubrir en este artículo:
- Escaneo de Vulnerabilidades: te permite escanear todas las imágenes de docker registradas en los diferentes repositorios para verificar si tienen vulnerabilidades. También proporciona automatización durante ese proceso para asegurarse de que cada vez que empujamos una nueva imagen, esta se escanea automáticamente. Además, permitirá definir políticas para evitar extraer cualquier imagen con vulnerabilidades y también establecer el nivel de vulnerabilidades (bajo, medio, alto o crítico) que nos gustaría tolerar. Por defecto, viene con Clair como el escáner predeterminado, pero también puedes introducir otros.
- Imágenes firmadas: el registro de Harbor proporciona opciones para desplegar notary como parte de sus componentes para poder firmar imágenes durante el proceso de empuje para asegurarse de que no se realicen modificaciones a esa imagen
- Inmutabilidad de Etiquetas y Reglas de Retención: el registro de Harbor también proporciona la opción de definir la inmutabilidad de etiquetas y reglas de retención para asegurarse de que no haya ningún intento de reemplazar imágenes con otras usando la misma etiqueta.
El registro de Harbor se basa en docker, por lo que puedes ejecutarlo localmente usando docker y docker-compose siguiendo el procedimiento disponible en su página web oficial. Pero también admite ser instalado sobre tu plataforma Kubernetes usando el helm chart y el operador que están disponibles.
Una vez que la herramienta está instalada, tenemos acceso al Portal Web de la UI, y podemos crear un proyecto que tenga repositorios como parte de él.

Como parte de la configuración del proyecto, podemos definir las políticas de seguridad que nos gustaría proporcionar a cada proyecto. Eso significa que diferentes proyectos pueden tener diferentes perfiles de seguridad.

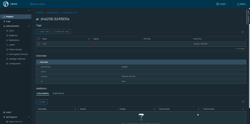
Y una vez que empujamos una nueva imagen al repositorio que pertenece a ese proyecto, vamos a ver los siguientes detalles:

En este caso, he empujado una aplicación de TIBCO BusinessWorks Container Edition que no contiene ninguna vulnerabilidad y solo muestra eso y también dónde se verificó.
Además, si vemos los detalles, podemos verificar información adicional como si la imagen ha sido firmada o no, o poder verificarla nuevamente.

Resumen
Así que, estas son solo algunas características que Harbor proporciona desde la perspectiva de seguridad. Pero Harbor es mucho más que solo eso, así que probablemente cubramos más de sus características en futuros artículos. Espero que, basado en lo que leíste hoy, te gustaría darle una oportunidad y comenzar a introducirlo en tu conjunto de herramientas DevSecOps.
📚 Want to dive deeper into Kubernetes? This article is part of our comprehensive Kubernetes Architecture Patterns guide, where you’ll find all fundamental and advanced concepts explained step by step.
